欧必特官网 发布日期:2023-05-06 阅读次数:36547
空气源热泵在我们的日常生活中得到不断的改进,已成为游泳池恒温、温泉恒温等的不二之选。
那么,使用空气能热泵泳池机能有多省呢?
运行成本低

使用空气源热泵可以大大降低游泳池的加热成本。相比传统的燃气、电加热方法,空气源热泵通
过从室外空气中获取热量来进行加热,可以节约65%~80%左右的能源开支,运行成本仅需电热水
器的约四分之一。
安全环保
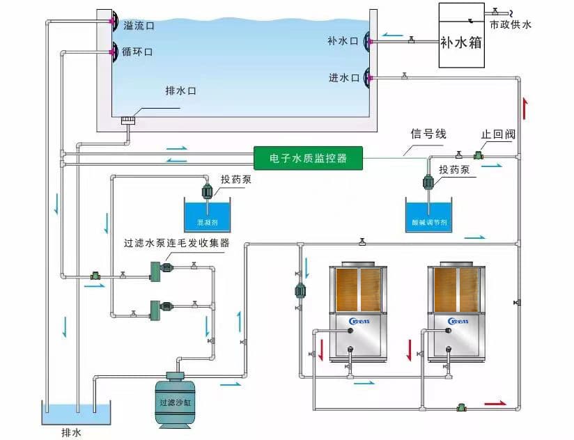
泳池空气能热泵热水机工作原理

欧必特空气能热泵泳池机在工作过程中水电完全分离、无明火、无有害气体,十分安全,而且无
污染物排放,符合国家环保要求。
智能运行,减少人工成本

欧必特空气能热泵泳池恒温机组采用智能控制系统,当机组检测到泳池水温低于测定值,机组启
动实行恒温。根据环境温度、水温等数据自调节温湿度,可实现大流量小温差,舒适度更高,无
需专人看守,减少人工成本,且欧必特泳池机最高出水温度仅38℃,杜绝烫伤事故发生的可能
性。
过滤、杀菌,保障水质

欧必特空气能热泵泳池机组采用先进的钛合金换热器,超强耐腐蚀性,能够抵御水中氯离子的侵
蚀;且空气能热泵泳池机组装有消毒及PH值调整系统,可以对池水进行杀毒并自动调整PH值,消
除池水对人体的潜在危害;并配有砂缸过滤器和毛发收集器,能将泳池水中的毛发、微小污物或
悬浮颗粒进行过滤、收集,保证了池水的干净、卫生,有效?;ち嘶楹笮恼T俗?/span>
经久耐用,使用寿命长

欧必特在质量保障中,不仅拥有自己的研发团队和生产车间,空气能热泵泳池机组采用优质进口
品牌谷轮高效柔性涡旋性压缩机,制热效果、节能性更优,使用寿命可长达十年以上。
欧必特泳池机应用案例



TOP